
'Iran ima prst na sprožilcu', svari poveljnik iranske paravojaške revolucionarne garde Pakpour, ki je bila ključna pri zatiranju nedavnih protestov, v katerih je umrlo na tisoče ljudi. Opozarja, da so … · 24ur · 14h

"Če bi si ZDA prizadevale za zamenjavo Nicolasa Madura z Mario Corino Machado, bi to pomenilo ameriške sile na terenu. Trumpova administracija pa se temu preprosto ni bila pripravljena zavezati," … · RTV Slovenija · 2d
nicolas maduro venezuela maria corina machado miguel tinker salas objavi tvitaj

"Humanitarni sistem je izpostavljen obremenitvam brez primere, javno financiranje pa samo ne zadošča za obsežnost krize," je dejala Lahbib in tako pojasnila svoja prizadevanja, da bi zagotovila financiranje humanitarne pomoči … · Dnevnik · 4d
dve milijardi evrov evropska unija hadja lahbib humanitarna pomoč objavi tvitaj

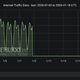
V Iranu so že skoraj dva tedna brez dostopa do interneta, ki ga je država izklopila po izbruhu zadnjih protestov. Izklopili so tako mobilna omrežja kot fiksne povezave, motijo pa … · Monitor · 6d

Ljudje, ki so bili zavedeni v sodelovanje v protestih, bodo prejeli milejšo kazen, če se v roku treh dni predajo oblastem, je izjavil načelnik iranske policije Ahmad-Reza Radan. Razmere v … · RTV Slovenija · 6d

Na novoletnem srečanju sta predsednica republike in premier opozorila na krhanje mednarodnega reda ter poudarila vlogo Slovenije pri iskanju mirnih rešitev. Predsednica republike Nataša Pirc Musar in predsednik vlade Robert … · Slovenske novice · 6d
diplomati robert golob brdo pri kranju nataša pirc musar mednarodno pravo objavi tvitaj